Ransomware
Odtworzenie danych z niezmienialnych kopii (immutable) — bez ryzyka nadpisania lub utraty.
SafeDR to platforma Disaster Recovery do przywracania systemów bez ingerencji w środowisko produkcyjne. Backup i odzyskiwanie danych są realizowane w jednym, spójnym modelu.

Awaria nie kończy się na utracie danych. Zatrzymują się procesy, użytkownicy tracą dostęp do systemów, a każda minuta przestoju oznacza realne straty — operacyjne, finansowe i wizerunkowe.
SafeDR odpowiada na realne scenariusze:
Odtworzenie danych z niezmienialnych kopii (immutable) — bez ryzyka nadpisania lub utraty.
Dostęp do danych z kopii offsite — niezależnie od stanu infrastruktury lokalnej.
Szybkie przywrócenie danych i usług bez ręcznego odtwarzania.
Model hybrydowy rozdziela przygotowanie kopii od środowiska produkcyjnego, dzięki czemu backup nie wpływa na stabilność systemów i może być realizowany w sposób uporządkowany.
Backup realizowany jest poza środowiskiem produkcyjnym, co ogranicza ryzyko zakłóceń w działaniu systemów.
Proces nie ingeruje w lokalne zależności, dzięki czemu nie powoduje kolizji z oprogramowaniem ani aktualizacjami.
Centralna konfiguracja upraszcza uruchomienie rozwiązania oraz ogranicza złożoność jego utrzymania.
Jednolity sposób pracy eliminuje różnice między środowiskami i porządkuje proces odzyskiwania danych.
Dane z serwerów Linux, udziałów sieciowych i baz danych są pobierane bezpośrednio — bez instalowania oprogramowania. W systemach Windows lekki agent VSS wykonuje pełne obrazy dysków, szyfruje dane lokalnie i przesyła je do repozytorium.
Dane są pobierane bez ingerencji w działające systemy i ich bieżące procesy.
Kopie trafiają do odseparowanego środowiska, niezależnego od infrastruktury produkcyjnej.
Dane są szyfrowane i przygotowywane do bezpiecznego przechowywania oraz późniejszego odzyskiwania.
SafeDR skraca czas powrotu do działania i upraszcza podejście do backupu. Różnica jest widoczna nie tylko w technologii, ale przede wszystkim w sposobie pracy po awarii.
| Obszar | Klasyczny backup | ![]() |
|---|---|---|
| Model działania | Agenty na serwerach. | Model bezagentowy. |
| Złożoność wdrożenia i utrzymania | Konfiguracja i aktualizacje na wielu hostach. | Jedna centralna konfiguracja, brak agentów. |
| Wpływ na systemy produkcyjne | Obciążenie serwerów produkcyjnych. | Brak ingerencji w systemy produkcyjne. |
| Zarządzanie | Rozproszone. | Centralne w jednym panelu. |
| Zakres backupu | Pliki lub wybrane systemy. | Pliki, bazy danych, VM, systemy Windows. |
| Odtwarzanie | Ręczne, wieloetapowe. | Szybkie przywrócenie. |
| Disaster recovery | Ograniczone lub dodatkowe narzędzia. | Wbudowane. |
| Efekt biznesowy | Zabezpieczenie danych. | Zabezpieczenie danych + ciągłość działania. |
| Integralność danych | Brak gwarancji niezmienialności kopii. | Niezmienialność snapshotów + weryfikacja integralności. |
| Skalowalność | Rozbudowa wymaga dodatkowej konfiguracji. | Łatwe skalowanie wraz ze wzrostem danych. |
Model bezagentowy.
Agenty na serwerach.
Jedna centralna konfiguracja, brak agentów.
Konfiguracja i aktualizacje na wielu hostach.
Brak ingerencji w systemy produkcyjne.
Obciążenie serwerów produkcyjnych.
Centralne w jednym panelu.
Rozproszone.
Pliki, bazy danych, VM, systemy Windows.
Pliki lub wybrane systemy.
Szybkie przywrócenie.
Ręczne, wieloetapowe.
Wbudowane.
Ograniczone lub dodatkowe narzędzia.
Niezmienialność snapshotów + weryfikacja integralności.
Brak gwarancji niezmienialności kopii.
Zabezpieczenie danych + ciągłość działania.
Zabezpieczenie danych.
Łatwe skalowanie wraz ze wzrostem danych.
Rozbudowa wymaga dodatkowej konfiguracji.
Dane są przechowywane w DyskDR — silniku backupu opartym na sprawdzonej technologii Proxmox Backup Server. Takie podejście zapewnia niezawodność, integralność danych oraz skalowalność rozwiązania.
Chunk-level deduplication i kompresja zstd ograniczają zużycie przestrzeni i upraszczają rozbudowę repozytorium.
Weryfikacja integralności oraz niezmienialność snapshotów zwiększają pewność, że kopie pozostaną użyteczne wtedy, gdy będą potrzebne.
Replikacja pozwala budować dodatkową kopię offsite i rozwijać środowisko bez dokładania rozproszonych narzędzi.
Szyfrowanie odbywa się po stronie klienta — nawet operator magazynu nie ma dostępu do treści danych. SafeDR wspiera zgodność z RODO, NIS2 i DORA w obszarze ochrony danych i ciągłości działania.
Dane pozostają chronione zanim opuszczą środowisko źródłowe i są bezpieczne również przy kompromitacji infrastruktury.
Operator magazynu nie ma wglądu w treść backupu, co ogranicza ryzyko dostępu do wrażliwych danych.
Organizacja zachowuje pełną kontrolę nad mechanizmem odszyfrowania i dostępem do kopii.
Rozwiązanie wspiera wymagania RODO, NIS2 i DORA, a pełna zgodność może zostać uzupełniona procedurami organizacyjnymi.
System integruje backup, monitoring i raportowanie w jednym panelu. Eliminuje rozproszenie narzędzi i potrzebę ręcznego nadzoru, dzięki czemu administrator zyskuje pełną widoczność stanu backupu.
Automatyczne planowanie zadań backupu z wizualnym podglądem — codziennie, co tydzień lub według własnych reguł.
Alerty o błędach, sukcesach i dostępnej przestrzeni oraz konfigurowalne progi powiadomień.
Cykliczne sprawdzanie poprawności backupów poprzez testowe przywracanie danych.
Status zadań w czasie rzeczywistym oraz szczegółowe logi każdego uruchomienia.
Integracja logowania z katalogiem firmowym i prostsze zarządzanie dostępem użytkowników.
Podgląd wykorzystania magazynu, kontrola retencji danych i łatwe zarządzanie polityką przechowywania kopii.
Automatyczne raporty tygodniowe lub miesięczne z załącznikiem PDF.
Rejestr operacji i zmian konfiguracyjnych, który pokazuje kto i kiedy wykonał daną akcję.
Dostęp do funkcji przypisywany według ról — kontrola nad backupem, odtworzeniem i konfiguracją.
SafeDR obejmuje całe środowisko IT — od serwerów plików i baz danych po maszyny wirtualne i systemy Windows. Kopie danych, w tym konfiguracje urządzeń, trafiają do jednej historii backupu — z tą samą kontrolą dostępu, logami i powiadomieniami. Backup działa automatycznie w jednym systemie bez skryptów i ręcznej obsługi.
Dostęp do plików i katalogów przez SSH — obsługa kopii pełnych i przyrostowych z użyciem rsync.
Dane z udziałów SMB/CIFS — pliki, katalogi i dokumenty w środowisku Windows.
Spójne kopie baz danych z użyciem pg_dump — gotowe do odtworzenia po awarii.
Maszyny wirtualne Proxmox VE — snapshoty wykonywane natywnie przez PBS, bez przestojów.
Pełna kopia systemu Windows w trakcie jego pracy — bez zatrzymywania usług.
Konfiguracja firewalla (FortiOS) pobierana przez REST API globalnie lub per-VDOM.
Eksport konfiguracji urządzeń RouterOS przez połączenie SSH — pełne dane i parametry.
Kopie konfiguracji urządzeń (running i startup) przez SSH — gotowe do odtworzenia.
SafeDR może działać lokalnie, w modelu hybrydowym lub w pełni offsite — w zależności od wymagań i poziomu kontroli nad danymi.
SafeDR pozwala dopasować wariant do wymagań organizacji — bez kompromisów między bezpieczeństwem, czasem przywrócenia i kosztami.
To jedno z pierwszych pytań, które warto zadać przed wyborem wariantu. Im krótszy akceptowalny czas przestoju, tym większe znaczenie mają gotowe procedury, spójne repozytorium i szybkie przejście od kopii do odtworzenia.
SafeDR upraszcza ten proces, bo backup i przywrócenie działania są zbudowane w jednym modelu. Organizacja nie musi improwizować wtedy, gdy presja czasu jest najwyższa.
W części środowisk odpowiedź brzmi nie — i wtedy najlepszym wyborem będzie wariant on-premise lub model hybrydowy. SafeDR pozwala dopasować architekturę do wymagań regulacyjnych i wewnętrznych zasad bezpieczeństwa.
Jeżeli dopuszczalne jest przechowywanie offsite, można łatwiej budować dodatkową warstwę ochrony i skrócić drogę do uruchomienia rozwiązania.
Nie każda organizacja chce utrzymywać pełne środowisko backupowe lokalnie. Jedne zespoły wolą maksymalną kontrolę nad każdym elementem, inne stawiają na szybszy start i mniejszy narzut administracyjny.
SafeDR daje oba scenariusze: od pełnego modelu lokalnego po warianty z wykorzystaniem magazynu dostawcy i replikacji PBS → PBS.
Wysoki koszt niedostępności systemów oznacza, że sam backup nie wystarczy. Trzeba ocenić także przewidywalność procesu, gotowość do testów odtworzeniowych i odporność kopii na błąd, atak lub awarię infrastruktury.
SafeDR ogranicza to ryzyko dzięki centralnemu nadzorowi, czytelnym statusom oraz odporności repozytorium na modyfikację zapisanych kopii.
Przewidywalny i krótszy czas odtworzenia, dane pozostające pod kontrolą organizacji oraz model pracy dopasowany do wymagań regulacyjnych. To najważniejsze zmiany widoczne już po wdrożeniu.
Dochodzi do tego mniejsze ryzyko przestoju w środowisku produkcyjnym i prostsze zarządzanie całym cyklem backupu — od wykonania kopii po odzyskanie działania.
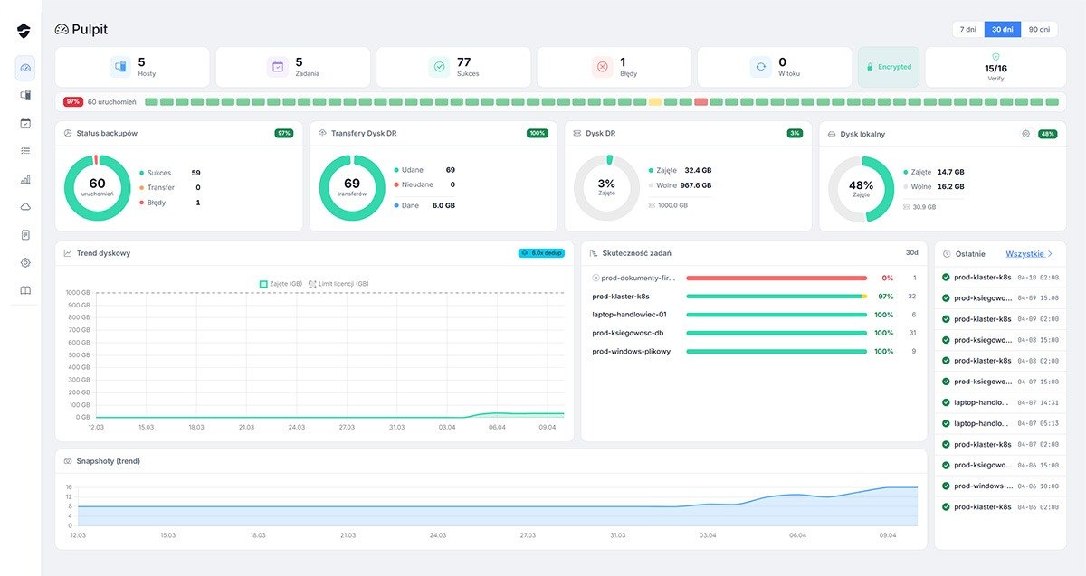
Najważniejsze widoki pokazują, jak SafeDR porządkuje nadzór nad backupem, uruchomieniami, logami, konfiguracją i pracą z DyskDR. Każdy ekran możesz otworzyć w powiększeniu.
Najważniejsze kwestie dotyczą modelu działania, zakresu źródeł danych, bezpieczeństwa kopii i doboru wariantu wdrożenia.
Nie w przypadku serwerów Linux, udziałów sieciowych i baz danych — dane są pobierane bezpośrednio. W systemach Windows wykorzystywany jest lekki agent VSS do wykonania pełnego obrazu dysku i lokalnego szyfrowania danych.
SafeDR obsługuje serwery Linux przez SSH i rsync, udziały SMB/CIFS, PostgreSQL, maszyny wirtualne Proxmox VE oraz systemy Windows z użyciem VSS. Obejmuje również urządzenia sieciowe — konfiguracje firewalli FortiGate oraz urządzeń Cisco (np. IOS, IOS-XE, ASA), pobierane automatycznie przez SSH lub API. Dzięki temu można objąć ochroną całe środowisko w jednym modelu.
Tak. Wariant on-premise pozwala utrzymać SafeDR i PBS w całości lokalnie. Dostępne są też modele hybrydowe i offsite, więc architekturę można dopasować do wymagań bezpieczeństwa i regulacji.
Szyfrowanie odbywa się po stronie klienta, a repozytorium wspiera niezmienialność snapshotów, weryfikację integralności oraz mechanizmy zero-knowledge storage. To ogranicza ryzyko modyfikacji i nieautoryzowanego dostępu do danych.
Warto zacząć od czterech pytań: jak szybko trzeba przywrócić działanie, czy dane mogą opuszczać organizację, jaki poziom kontroli jest potrzebny i jakie ryzyko przestoju jest akceptowalne. Na tej podstawie można wybrać wariant standard, on-premise, Hybrid, PBS Sync lub pełną ochronę.
Skontaktuj się z nami — pomożemy dobrać właściwą opcję dla Twojej organizacji i pokażemy, jak SafeDR działa w praktyce.


Zostaw swoje dane, a skontaktujemy się z Tobą w możliwie krótkim czasie. Podane informacje wykorzystamy wyłącznie w celu kontaktu i przedstawienia informacji o rozwiązaniu SafeDR.